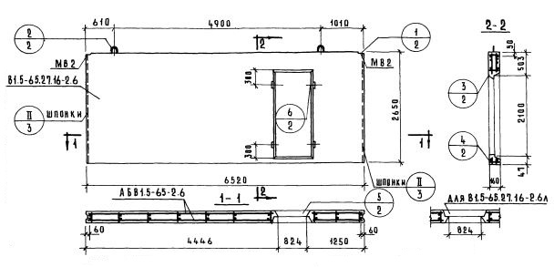
В1.5-65.27.16-2.6л

Чертеж изделия:
Характеристики изделия:
ПараметрЗначение
длина6520 мм
ширина160 мм
высота2650 мм
масса6210 кг
нормативный докумнетСерия 1.131-1

В1.5-65.27.16-2.6л    Внутренние стеновые панели   (Серия 1.131-1).